ugo株式会社
NTTコミュニケーションズの共創空間「OPEN HUB Park」でugo miniの点検デモ展示を実施
2025年06月30日
ugo株式会社
ugo株式会社(本社:東京都千代田区、代表取締役CEO:松井 健、以下 ugo)の業務DXロボット「ugo Pro」「ugo mini」が、NTTコミュニケーションズ株式会社(以下NTTコミュニケーションズ)の共創拠点「OPEN HUB Park」(東京・大手町)のロボットゾーンにて4月23日より展示されています。

「OPEN HUB Park」※1は、NTTコミュニケーションズが展開するさまざまなコンテンツと、パートナー企業が持つ先進テクノロジーを組み合わせることで、社会課題の新たな解決策を共に見出していくことを目的とした共創の場です。ロボットだけでなく、AIやXRといった多様な技術が融合され、リアルとバーチャルを横断した実証やディスカッションが日々行われています。
OPEN HUBについて:https://openhub.ntt.com/
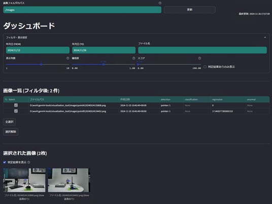
今回の展示では、ローカル5Gに接続されたugo miniが、指定されたメーターの位置まで自動で移動し、撮影を行います。取得した画像データは、NTTコムウェア株式会社が提供する画像認識AI「Deeptector」※2と連携し、メーターの数値をAIが自動で解析・数値化、レポートとして出力する一連のプロセスが紹介されています。
画像認識AI「Deeptector」について:https://www.nttcom.co.jp/deeptector/

▲Deeptectorのイメージ
ugoは今後も、NTTグループとの連携を通じて、社会の持続的な発展と現場の課題解決に貢献してまいります。
●業務DXロボット「ugo(ユーゴー)」とは
「ugo(ユーゴー)」は、遠隔操作とAIによる自動制御を融合したハイブリッド型の業務DXロボットです。
警備・点検・案内など、現場ごとに異なる設備や業務に柔軟に対応できる設計で、ロボットの選定や運用もカスタマイズ可能。
人手不足が深刻な業務領域において、人の代替ではなく“人と協働するパートナー”として、業務の継続性と効率化、そしてDXの実現を支援します。
■ugo株式会社 会社概要
所在地: 東京都千代田区東神田1−7−8
設 立: 2018年
代 表:松井 健
URL: https://ugo.plus/
事業内容:ugoソリューションの提供・運用、RaaSフレームワークの開発・提供・運用
※1:現在、OPEN HUB Parkは完全招待制となっております。会員登録していただき、イベントやワークショップなどのコミュニティへの参加を通じて、事務局よりご招待させていただきます。
※2:「Deeptector」はNTTコムウェア株式会社の登録商標です。
企業プレスリリース詳細へ
PR TIMESトップへ
ugo株式会社(本社:東京都千代田区、代表取締役CEO:松井 健、以下 ugo)の業務DXロボット「ugo Pro」「ugo mini」が、NTTコミュニケーションズ株式会社(以下NTTコミュニケーションズ)の共創拠点「OPEN HUB Park」(東京・大手町)のロボットゾーンにて4月23日より展示されています。

「OPEN HUB Park」※1は、NTTコミュニケーションズが展開するさまざまなコンテンツと、パートナー企業が持つ先進テクノロジーを組み合わせることで、社会課題の新たな解決策を共に見出していくことを目的とした共創の場です。ロボットだけでなく、AIやXRといった多様な技術が融合され、リアルとバーチャルを横断した実証やディスカッションが日々行われています。
OPEN HUBについて:https://openhub.ntt.com/
今回の展示では、ローカル5Gに接続されたugo miniが、指定されたメーターの位置まで自動で移動し、撮影を行います。取得した画像データは、NTTコムウェア株式会社が提供する画像認識AI「Deeptector」※2と連携し、メーターの数値をAIが自動で解析・数値化、レポートとして出力する一連のプロセスが紹介されています。
画像認識AI「Deeptector」について:https://www.nttcom.co.jp/deeptector/

▲Deeptectorのイメージ
ugoは今後も、NTTグループとの連携を通じて、社会の持続的な発展と現場の課題解決に貢献してまいります。
●業務DXロボット「ugo(ユーゴー)」とは
「ugo(ユーゴー)」は、遠隔操作とAIによる自動制御を融合したハイブリッド型の業務DXロボットです。
警備・点検・案内など、現場ごとに異なる設備や業務に柔軟に対応できる設計で、ロボットの選定や運用もカスタマイズ可能。
人手不足が深刻な業務領域において、人の代替ではなく“人と協働するパートナー”として、業務の継続性と効率化、そしてDXの実現を支援します。
■ugo株式会社 会社概要
所在地: 東京都千代田区東神田1−7−8
設 立: 2018年
代 表:松井 健
URL: https://ugo.plus/
事業内容:ugoソリューションの提供・運用、RaaSフレームワークの開発・提供・運用
※1:現在、OPEN HUB Parkは完全招待制となっております。会員登録していただき、イベントやワークショップなどのコミュニティへの参加を通じて、事務局よりご招待させていただきます。
※2:「Deeptector」はNTTコムウェア株式会社の登録商標です。
企業プレスリリース詳細へ
PR TIMESトップへ