株式会社ClassLab.
通話品質管理を革新するAI自動分析システムを本格運用開始
2025年09月09日
株式会社ClassLab.
全件自動チェックで顧客満足度向上とスタッフ業務効率化を同時に実現可能に
株式会社ClassLab.(代表取締役社長:古屋敷 大樹、本社:大阪府中央区、以下、ClassLab.)は、コールセンター業務の品質向上と効率化を目的とした「AI文字起こし自動分析システム」の本格運用を開始いたします。
本システムにより、これまで人手不足で困難だった通話記録の全件チェックが可能となり、顧客対応品質の大幅な改善を実現しています。
(1)人手不足による品質管理の限界
- 1日100件以上発生する通話記録のチェックに、1件あたり平均10分を要するため、全件確認は実質不可能
- 実際に音声を聞かないと判断できないため、問題がない通話記録もチェックする必要あり
- 管理者の慢性的な人手不足により現場対応に追われ、品質管理業務に時間を割けない状況
(2)属人的な判断による精度のバラツキ
- 管理者によって判断基準や問題発見の精度にバラツキが発生
- 重要な問題を見落とすリスクあり
(3)事後対応中心のチェック
- クレームが発生してから問題を把握する「後手」の対応になってしまっていた
- 継続的なクレームが発生していた

本システムでは、以下の流れで自動化を実現しています。
1.通話終了後に自動で文字起こし
- 音声データを瞬時にテキストデータに変換
2.AIが内容を自動分析・採点
- 案内品質をスコア化
- クレームリスクを自動判定
- 問題となる発言や対応を具体的に特定
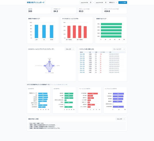
3.重要案件のみダッシュボードに表示
- 一定の基準を超えた案件のみを管理者に通知
- 問題点と改善ポイントを明確に提示
すべての分析結果は当社のシステムに自動保存され、継続的な品質向上に活用されています。
- 業界や企業の特性に合わせて分析基準を細かく調整可能
- 画一的な分析ではなく、各社の運用に最適化
(2)業務システムとの深い連携
- 既存の顧客管理システムと完全連携
- 分析から結果活用まで一貫したワークフローを実現
(3) 継続的な改善体制
- AI技術の進歩に合わせてシステムを継続アップデート
- 実運用で発生する課題への迅速な対応体制を確立
- 通話のチェック・フィードバック時間を従来比90%まで削減
- 管理者は重要案件のみに集中でき、業務効率が大幅に向上
(2)品質管理の徹底
- 全件を同一基準で一次チェック。小さな問題も見逃さない体制を構築
- 潜在的な顧客不満を早期発見し、クレーム発生前に改善対策を実施
(3)顧客満足度の向上
- 重大クレームの発生をほぼ0件まで改善
- 予防型の品質管理により、顧客との関係性が大幅に改善
(1) リアルタイム支援機能の開発
- オペレーターへの適切な回答ガイドの表示
- 不適切な表現を即座に警告
- 管理者への緊急アラート機能
(2) 多様な機能の拡張
- 顧客ごと・提携企業先ごとにプロンプトを分岐
- 成功する営業トークパターンの自動学習
- コンプライアンス違反の自動検知
- 次回担当者へ引き継ぐ情報を自動で生成
- 多言語にも対応
(3) 業界展開への取り組み
ClassLab.では、不動産業界やコールセンター業界全体への展開を予定しており、新生活領域における生産性向上に貢献してまいります。
詳細とお問い合わせはこちら
AI開発のお問い合わせはこちらから
株式会社ClassLab.
■代表者 : 代表取締役社長 古屋敷 大樹
■設立 : 2019年4月
■事業内容 : ライフライン契約サポート事業、メディア事業、AI開発事業
■所在地 : 大阪本社 〒540-0010 大阪市中央区材木町1-8 SRビル本町東10F
東京支社 〒105-0001 東京都港区虎ノ門4-1-28 虎ノ門タワーズオフィス19F
■HP : https://classlab.co.jp/
■お問い合わせ先 : rirife@classlab.co.jp
企業プレスリリース詳細へ
PR TIMESトップへ
全件自動チェックで顧客満足度向上とスタッフ業務効率化を同時に実現可能に
株式会社ClassLab.(代表取締役社長:古屋敷 大樹、本社:大阪府中央区、以下、ClassLab.)は、コールセンター業務の品質向上と効率化を目的とした「AI文字起こし自動分析システム」の本格運用を開始いたします。
本システムにより、これまで人手不足で困難だった通話記録の全件チェックが可能となり、顧客対応品質の大幅な改善を実現しています。
◼️開発背景
従来のコールセンター運営では、以下の問題を抱えていました。(1)人手不足による品質管理の限界
- 1日100件以上発生する通話記録のチェックに、1件あたり平均10分を要するため、全件確認は実質不可能
- 実際に音声を聞かないと判断できないため、問題がない通話記録もチェックする必要あり
- 管理者の慢性的な人手不足により現場対応に追われ、品質管理業務に時間を割けない状況
(2)属人的な判断による精度のバラツキ
- 管理者によって判断基準や問題発見の精度にバラツキが発生
- 重要な問題を見落とすリスクあり
(3)事後対応中心のチェック
- クレームが発生してから問題を把握する「後手」の対応になってしまっていた
- 継続的なクレームが発生していた
◼️AI自動分析システムの流れ

本システムでは、以下の流れで自動化を実現しています。
1.通話終了後に自動で文字起こし
- 音声データを瞬時にテキストデータに変換
2.AIが内容を自動分析・採点
- 案内品質をスコア化
- クレームリスクを自動判定
- 問題となる発言や対応を具体的に特定
3.重要案件のみダッシュボードに表示
- 一定の基準を超えた案件のみを管理者に通知
- 問題点と改善ポイントを明確に提示
すべての分析結果は当社のシステムに自動保存され、継続的な品質向上に活用されています。
◼️AI自動分析システムの特徴
(1)高いカスタマイズ性- 業界や企業の特性に合わせて分析基準を細かく調整可能
- 画一的な分析ではなく、各社の運用に最適化
(2)業務システムとの深い連携
- 既存の顧客管理システムと完全連携
- 分析から結果活用まで一貫したワークフローを実現
(3) 継続的な改善体制
- AI技術の進歩に合わせてシステムを継続アップデート
- 実運用で発生する課題への迅速な対応体制を確立
◼️導入効果
(1)作業効率の劇的改善- 通話のチェック・フィードバック時間を従来比90%まで削減
- 管理者は重要案件のみに集中でき、業務効率が大幅に向上
(2)品質管理の徹底
- 全件を同一基準で一次チェック。小さな問題も見逃さない体制を構築
- 潜在的な顧客不満を早期発見し、クレーム発生前に改善対策を実施
(3)顧客満足度の向上
- 重大クレームの発生をほぼ0件まで改善
- 予防型の品質管理により、顧客との関係性が大幅に改善
◼️今後の展望
今後もAIを活用し、さらなるプロアクティブなコールセンター支援を実現していく予定です。現在は以下の開発を進めています。(1) リアルタイム支援機能の開発
- オペレーターへの適切な回答ガイドの表示
- 不適切な表現を即座に警告
- 管理者への緊急アラート機能
(2) 多様な機能の拡張
- 顧客ごと・提携企業先ごとにプロンプトを分岐
- 成功する営業トークパターンの自動学習
- コンプライアンス違反の自動検知
- 次回担当者へ引き継ぐ情報を自動で生成
- 多言語にも対応
(3) 業界展開への取り組み
ClassLab.では、不動産業界やコールセンター業界全体への展開を予定しており、新生活領域における生産性向上に貢献してまいります。
詳細とお問い合わせはこちら
AI開発のお問い合わせはこちらから
株式会社ClassLab.■代表者 : 代表取締役社長 古屋敷 大樹
■設立 : 2019年4月
■事業内容 : ライフライン契約サポート事業、メディア事業、AI開発事業
■所在地 : 大阪本社 〒540-0010 大阪市中央区材木町1-8 SRビル本町東10F
東京支社 〒105-0001 東京都港区虎ノ門4-1-28 虎ノ門タワーズオフィス19F
■HP : https://classlab.co.jp/
■お問い合わせ先 : rirife@classlab.co.jp
企業プレスリリース詳細へ
PR TIMESトップへ